插件应用市场

SecTool
安全从业者的交互式工具箱
30+ 安全工具
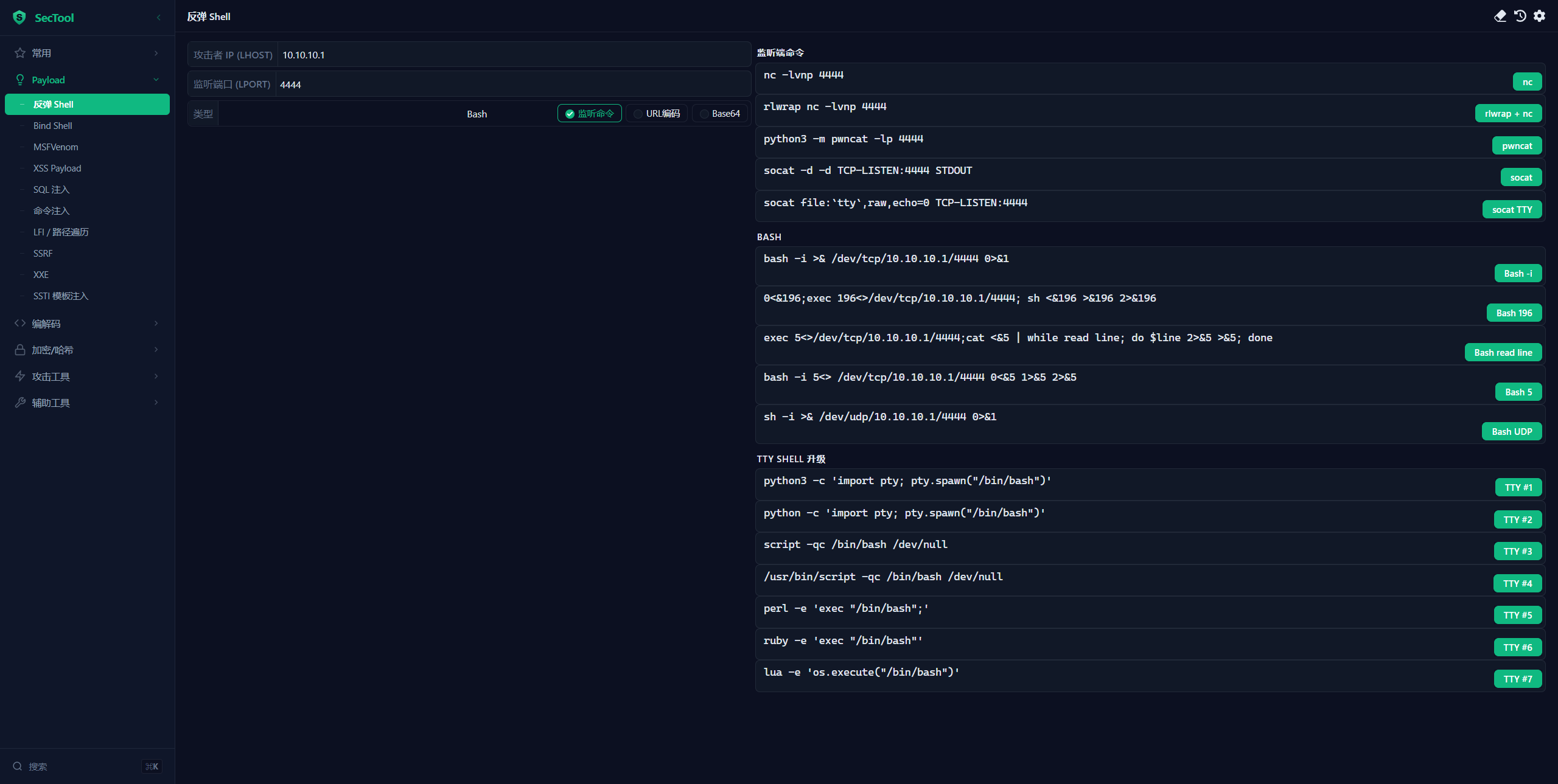
- Payload 库: Reverse Shell / Bind Shell / XSS / SQLi / 命令注入 / LFI / SSRF / XXE / SSTI / MSFVenom
- 编解码: 编解码链 / XOR 编码 / Magic 自动解码 / Base64 / URL / Unicode / Hex / HTML / Gzip
- 加密哈希: Hash / HMAC / AES / DES / 3DES / RC4 / Rabbit / SM2 / SM4 / RSA / Bcrypt / JWT / NTLM
- 攻击工具: WAF 绕过 / 反序列化分析
- 实用工具: TTY Shell / 数据外带 / IP 计算器 / 端口速查 / CVE 搜索 / 速查手册
- Payload 库: Reverse Shell / Bind Shell / XSS / SQLi / 命令注入 / LFI / SSRF / XXE / SSTI / MSFVenom
- 编解码: 编解码链 / XOR 编码 / Magic 自动解码 / Base64 / URL / Unicode / Hex / HTML / Gzip
- 加密哈希: Hash / HMAC / AES / DES / 3DES / RC4 / Rabbit / SM2 / SM4 / RSA / Bcrypt / JWT / NTLM
- 攻击工具: WAF 绕过 / 反序列化分析
- 实用工具: TTY Shell / 数据外带 / IP 计算器 / 端口速查 / CVE 搜索 / 速查手册

